Isplativost električnih vozila
- pedja
- član 001
- Postovi: 15611
- Pridružio se: 13 Jan 2012, 08:52
- Garaža: SX4 1,6/120 TNG + Scenic IV 1,5 dCi
- Lokacija: Beograd
Re: Isplativost električnih vozila
Ili bar jedan, jer je EV svakako bolji i svrsishodniji.
TapaT
			
			
			
						
						
										
						TapaT
Re: Isplativost električnih vozila
20-25km po satu punjenja na 3kw schukoDzoni_m napisao: 12 Apr 2024, 08:40 Opet, niko nece ni rec reci ako izvuces obicna schuho uticnicu. Sporo jeste, al’ koga briga puni se celu noc.
degradacija se desava na visokoj temperaturi, brzom punjenju, prolaskom dugo vremena ako auto stoji na velikom naponu/stanju punjenja (parkiran nekoliko dana), i dugo vremena na niskom stanju punjenja (parkiran ispod 20% nekoliko dana). LFP na 100% ima nizi napon celije (3.7v umesto 4.2) i kad stoji napunjen, manje se degradira. Octo-valve pomaze oko grejanja hladjenja baterije po potrebi.Dzoni_m napisao: 12 Apr 2024, 08:40 Sitauciju dosta menjaju nove baterije u Tesli, jer degradacija istih je prilicno manja i nema ogranicenja kod punjenja
Vidi statistike za degradaciju, obrati paznju da je ovo u miljama:
Kod kuce ne, mislis na punjacima na putu? - U svakom slucaju, ne mislim da ce cena benzin ici dole kad ljudi pocnu manje da ga trose. Mislim da sto vise ima brzih punjaca svuda, podize konkurenciju.123456 napisao: 12 Apr 2024, 11:14 Problem je što kada se popravi infrastruktura što se tiče punjenja da može recimo da parira benzinskim pumpama, popravi se i cena pa punjenje bude isto kao da sipas gorivo.
Sa druge strane, vecini ljudi nije jasno dok ne probaju.
Kad ides negde, .. povremeno stanes da protegnes noge, odes od toaleta i sta god.
Sa elektricnim kolima, stanes na parking mesto koje ima punjac, ustekas se, odes do toaleta, ako je proslo 20 minuta na 50kw punjacu, to je 130km - 150km razdaljine. Ako je bio brzi punjac to je mozda i 300km razdaljine. Ako pijes vodu, uzmes pojedes nesto i popijes kaficu, to je verovatno vise od 20 minuta, i od te kafice ce da ti se ide na sledecem punjacu.
Tih 20 minuta, ili koliko god ako jedes, .. ima lepo ravno oznaceno sredjeno parking mesto. Ne moras da trazis gde da stanes, gde je dozvoljno, koliko je maksimalno zaustavljanje na parkingu, i tome slicno.
Putovanja nisu problem, problem su gradovi, i sporo punjenje preko noci ili na poslu - jer je ovo novo i dolazi do paranoje.
---
Isto tako ne verujem da ce biti nekih super modernih baterija sa drasticno brzim punjenjem u narednih 10 godina. Sve ostale tehnologije (prvenstveno carbon nano ovo ono stvari) su bar 10 godina daleko od komercijalizacije na razmeri koja je potrebna automobilskoj industriji.
Re: Isplativost električnih vozila
Potrosnja od 12 do 15kWh/100km je ultra fantasticni rezultat u sred leta a kamo li u zimu, jeseni iz koje izlazimo.. Mozda po gradu u letnjem periodu, u svim ostalim uslovima prilicno nemoguce. Ako mozes slikaj tvoju dugorocnu potrosnju sa prosekom…20-25km po satu punjenja na 3kw schuko
A tek ovo
 
Matematika kaze da si ubacio 17kWh opet prethodna potrosnja suvise malo… za 130 do 150 km…Sa elektricnim kolima, stanes na parking mesto koje ima punjac, ustekas se, odes do toaleta, ako je proslo 20 minuta na 50kw punjacu, to je 130km - 150km razdaljine
Re: Isplativost električnih vozila
@ljuba 
Racunam 150/175 (15/17.5 na 100km), mozda sam omanuo matematiku, negde.
Ako ides na duze putovanje, recimo racunaj prosek, 150wh/km => 50kwh / 0.15kwh/km = 333km na sat. .. 20 minuta punjenja, je oko 110km, ako vozis prigradski negde ili imas vetar u ledja, mozda vise.
175 je sa grejanjem, hladjenjem, kamerama, muzikom, stajanjem na semaforima, i ostalim.
Ubrzavanje i regenerativno kocenje, isto tako nije 100% idealno, automobil od 2 tone koji se krece 50km/h ima 53 Wh kineticke energije. Sigurno potrosis vise da ubrzas sa semafora, i dobijes manje kad usporis da stanes na semafor.
Uglavnom, kad ukucam u navigaciju u kolima gde ide, i kad ukucam u ABRP, oni predvide koliko cu imati baterije na kraju; i ta procena se menja kako se vozim, ali na kraju je opet tu negde.
Procena se menja najvise kad omasim izlaz sa autoputa, ili skretanje u nekom selu, i najvise se razlikuje kad recimo imam na ABRP ukljuceno izbegavanje putarina, a u kolima ne. Putarine su skuplje od struje
 
vidi dole, pa reci ti meni (lazi, proklete lazi i statistike) !!!
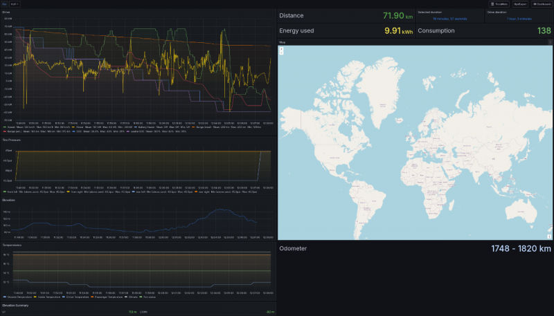
126 wh/km , vracali smo se od mesara 138 wh/km je tempomat 130 na autoputu, i povratak u grad, naravno bilo je i drugih auta, samo mali deo tih 70km ukupnih je zapravo isao 130.
ovo zadnje je kad smo vodili psa u lokalnu sumsku setnju, to zadnje penjanje je zanimljivo (plava linija) mislim da je povratak bio 90wh/km ili 110, nisam siguran.
138 wh/km je tempomat 130 na autoputu, i povratak u grad, naravno bilo je i drugih auta, samo mali deo tih 70km ukupnih je zapravo isao 130.
ovo zadnje je kad smo vodili psa u lokalnu sumsku setnju, to zadnje penjanje je zanimljivo (plava linija) mislim da je povratak bio 90wh/km ili 110, nisam siguran.
			
			
			
						
						
										
						Racunam 150/175 (15/17.5 na 100km), mozda sam omanuo matematiku, negde.
Ako ides na duze putovanje, recimo racunaj prosek, 150wh/km => 50kwh / 0.15kwh/km = 333km na sat. .. 20 minuta punjenja, je oko 110km, ako vozis prigradski negde ili imas vetar u ledja, mozda vise.
175 je sa grejanjem, hladjenjem, kamerama, muzikom, stajanjem na semaforima, i ostalim.
Ubrzavanje i regenerativno kocenje, isto tako nije 100% idealno, automobil od 2 tone koji se krece 50km/h ima 53 Wh kineticke energije. Sigurno potrosis vise da ubrzas sa semafora, i dobijes manje kad usporis da stanes na semafor.
Uglavnom, kad ukucam u navigaciju u kolima gde ide, i kad ukucam u ABRP, oni predvide koliko cu imati baterije na kraju; i ta procena se menja kako se vozim, ali na kraju je opet tu negde.
Procena se menja najvise kad omasim izlaz sa autoputa, ili skretanje u nekom selu, i najvise se razlikuje kad recimo imam na ABRP ukljuceno izbegavanje putarina, a u kolima ne. Putarine su skuplje od struje

vidi dole, pa reci ti meni (lazi, proklete lazi i statistike) !!!
126 wh/km , vracali smo se od mesara
 138 wh/km je tempomat 130 na autoputu, i povratak u grad, naravno bilo je i drugih auta, samo mali deo tih 70km ukupnih je zapravo isao 130.
ovo zadnje je kad smo vodili psa u lokalnu sumsku setnju, to zadnje penjanje je zanimljivo (plava linija) mislim da je povratak bio 90wh/km ili 110, nisam siguran.
138 wh/km je tempomat 130 na autoputu, i povratak u grad, naravno bilo je i drugih auta, samo mali deo tih 70km ukupnih je zapravo isao 130.
ovo zadnje je kad smo vodili psa u lokalnu sumsku setnju, to zadnje penjanje je zanimljivo (plava linija) mislim da je povratak bio 90wh/km ili 110, nisam siguran.
Re: Isplativost električnih vozila
Bas su donre cifre. Moje kolege jedva spuste ispod 20kWh/100km po malo hladnijem danu, i brzinama oko 110km/h. Jedan ima 3ku LR model a drugi high performance…
			
			
			
						
						
										
						Re: Isplativost električnih vozila
Performance ili Plaid su manje efikasni u odnosu na SR/LR.
Ja cesto vozim "normalno" - u nedostatku boljeg izraza, mozda "vise udobno nego sto bi obicno" bi bio bolji izraz...
Elem, razlog tome je sto cesto vozim malog psa u kolima (Westie), zavezanog u sedistu/krevetu za male pse, i onda recimo... znas ono kad vidis na autoputu par auta koji voze ko kreteni i prave jedno drugom guzvu i voze jedno drugom na braniku, i samo povezes liniju za slalom kojom bi se izvukao ispred njih i malo se odaljio ispred guzve da bi mogao normalno da nastavis na putu sa manje stresa dalje... onda bacim pogleda na psa, a on spava ili drema i vidim po njuskici da nesto sanja mozda, .. i onda ga pustim tako da uziva i nastavim penzionerski ispod limita brzina dok se ne rasciste.
Ili kad smo u gradu, a neko pored seta svog psa, i on se popne na dve noge, .. necu da startujem da leti po kolima kao u Quentin Tarantino - Death Proof filmu.
Nije da hyper-mile-ujem nesto, samo vozim vise "ko bakica", nego sto bi obicno. I kao posledica toga bas retko pritiskam kocnicu, jer auto ima dobar regen braking / one pedal driving, vise drzim nogu na kocnici na semaforu sto zbog navike sto jer mi tako ugao odgovara da odmorim nogu, nego sto zapravo kocim. A mislim, ako bi pritisao, ne bi se mehanicka kocnica aktivirala verovatno.
---
Povremeno uzbudjenje, imam od drugih vozaca, skroz mi je zanimljivo kad naprimer stojim prvi na semaforu, i posle semafora se 2 trake spajaju u jednu, i pored mene stane neko u Audi-ju i onda me merka, racuna da li ce da se ubaci, sad vise nije siguran. Obojica krenemo civilizovano sporo, ja ga oustim ga naravno da se ubaci, a ono RS6.
Ili, isto tako jutros bas mi se desilo, 2 trake na semaforu, pored mene Porsche Cayenne, .. ko god vozi dzibra jadan motor dok ubrzava sa semafora, ali ako izuzmes zvuk - otprlike kao da stoji - smejurija. (Isto tako kreten, vozi sigurno 100km/h po rezidencijalnom naseljenom delu grada gde je ogranicenje 50 i deca setaju u skolu pored obicno, doduse vikend je,, i onda, veliki junak boji se da skrene kroz crveno na kraju ulice, nije cak ni neki cosak da se ne vidi). Mozda je mislio da mi nedostaje zvuk ili nesto (posedovao sam v8 mustang-a u jednom trenutku, taj Cayenne nekako zvuci kao da mu nije dobro, mozda je hladan bio)
Ne znam kakvi su ostali vozaci Tesle u proseku, ali eto ja malo vozim ko bakica u odnosu na to kako sam nekad (blizim se 40toj), mozda je i do toga.
			
			
			
						
						
										
						Ja cesto vozim "normalno" - u nedostatku boljeg izraza, mozda "vise udobno nego sto bi obicno" bi bio bolji izraz...
Elem, razlog tome je sto cesto vozim malog psa u kolima (Westie), zavezanog u sedistu/krevetu za male pse, i onda recimo... znas ono kad vidis na autoputu par auta koji voze ko kreteni i prave jedno drugom guzvu i voze jedno drugom na braniku, i samo povezes liniju za slalom kojom bi se izvukao ispred njih i malo se odaljio ispred guzve da bi mogao normalno da nastavis na putu sa manje stresa dalje... onda bacim pogleda na psa, a on spava ili drema i vidim po njuskici da nesto sanja mozda, .. i onda ga pustim tako da uziva i nastavim penzionerski ispod limita brzina dok se ne rasciste.
Ili kad smo u gradu, a neko pored seta svog psa, i on se popne na dve noge, .. necu da startujem da leti po kolima kao u Quentin Tarantino - Death Proof filmu.
Nije da hyper-mile-ujem nesto, samo vozim vise "ko bakica", nego sto bi obicno. I kao posledica toga bas retko pritiskam kocnicu, jer auto ima dobar regen braking / one pedal driving, vise drzim nogu na kocnici na semaforu sto zbog navike sto jer mi tako ugao odgovara da odmorim nogu, nego sto zapravo kocim. A mislim, ako bi pritisao, ne bi se mehanicka kocnica aktivirala verovatno.
---
Povremeno uzbudjenje, imam od drugih vozaca, skroz mi je zanimljivo kad naprimer stojim prvi na semaforu, i posle semafora se 2 trake spajaju u jednu, i pored mene stane neko u Audi-ju i onda me merka, racuna da li ce da se ubaci, sad vise nije siguran. Obojica krenemo civilizovano sporo, ja ga oustim ga naravno da se ubaci, a ono RS6.
Ili, isto tako jutros bas mi se desilo, 2 trake na semaforu, pored mene Porsche Cayenne, .. ko god vozi dzibra jadan motor dok ubrzava sa semafora, ali ako izuzmes zvuk - otprlike kao da stoji - smejurija. (Isto tako kreten, vozi sigurno 100km/h po rezidencijalnom naseljenom delu grada gde je ogranicenje 50 i deca setaju u skolu pored obicno, doduse vikend je,, i onda, veliki junak boji se da skrene kroz crveno na kraju ulice, nije cak ni neki cosak da se ne vidi). Mozda je mislio da mi nedostaje zvuk ili nesto (posedovao sam v8 mustang-a u jednom trenutku, taj Cayenne nekako zvuci kao da mu nije dobro, mozda je hladan bio)
Ne znam kakvi su ostali vozaci Tesle u proseku, ali eto ja malo vozim ko bakica u odnosu na to kako sam nekad (blizim se 40toj), mozda je i do toga.
- 
				Dzoni_m
- Site Admin
- Postovi: 1947
- Pridružio se: 12 Jul 2013, 12:38
- Garaža: BMW 118i, CX-60
- Lokacija: DE
Re: Isplativost električnih vozila
Zahebi to, kako saljes statistiku u Grafanu?  To me vise zanima?
 To me vise zanima?
Sent from my iPhone using Tapatalk
			
			
			
						
						
										
						 To me vise zanima?
 To me vise zanima?Sent from my iPhone using Tapatalk
- 
				Dzoni_m
- Site Admin
- Postovi: 1947
- Pridružio se: 12 Jul 2013, 12:38
- Garaža: BMW 118i, CX-60
- Lokacija: DE
Re: Isplativost električnih vozila
 Vrh. Kupljeno
 Vrh. Kupljeno 
Re: 2024 Fiat Grande Panda
Za flotu električnih (gradskih) dostavnjaka treba i neka lična "flota punjača". Dosta je to zahtevna logistika. Ne kažem da je nemoguća.nidza napisao: 24 Jul 2024, 10:18 @pedalaš sa ovom subvencijom Panda je džabalesku i sigurno će biti na radaru svim mogućim dostavljačima i manjim službenjacima kojim se prevoze zaposleni negde u beogradskoj okolini gde niče sve više velikiih firmi. Jako je skupo gorivo, ne treba to izgubiti iz vida, a za nekoj ko prelazi 15-20k godišnje to uopšte nije neka bitna količina struje, 2500-3400kWh. Red veličine 15-20 hiljada dinara za noćno punjenje.
Ja sam računao potrošnju 17kWh/100km, ali zapravo toliko će da ždere van grada, u gradu će sigurno biti manje.
Ako misliš da ih sve puniš samo noću, treba imati u vidu i da će EV Grande Panda imati standardno AC punjač od samo 7.4 kW.
Re: 2024 Fiat Grande Panda
https://ledsrbija.rs/sr/produzni-kabl-5 ... izvod/1733
Šalu na stranu, 7kw sasvim dovoljno. U Beogradu puniti 20 Pandi nije neka drama logistika. Svaki drugi dan 10, a možeš i danju da puniš neke, dok se voze druge, kako god uradiš nekoliko puta je jeftinije od goriva.
Matematika je da bude jeftinije od 20 X 100km neka bude plina, kojeg troši 10l/100km, što mu dođe 20 hiljada din, a struje 300kWh, što mu dođe od 1500 din pa naviše, možda bude 3-4 plafon. Svaki dan si dobar 150e, mesečno 4500e, svaka 4 meseca isplatiš 1 celu Pandu sa svim troškovima bruto.
			
			
			
						
						
										
						Šalu na stranu, 7kw sasvim dovoljno. U Beogradu puniti 20 Pandi nije neka drama logistika. Svaki drugi dan 10, a možeš i danju da puniš neke, dok se voze druge, kako god uradiš nekoliko puta je jeftinije od goriva.
Matematika je da bude jeftinije od 20 X 100km neka bude plina, kojeg troši 10l/100km, što mu dođe 20 hiljada din, a struje 300kWh, što mu dođe od 1500 din pa naviše, možda bude 3-4 plafon. Svaki dan si dobar 150e, mesečno 4500e, svaka 4 meseca isplatiš 1 celu Pandu sa svim troškovima bruto.
Re: 2024 Fiat Grande Panda
Zaista nisam stručan da izvodim kalkulaciju oko cene punjenja EV-a.
Jesam pročitao dosta "sadržaja" na tu temu, i vidim da mnogi izvlače potpuno različite kalkulacije.
Iskreno, mene to ne interesuje.
I kada sam pre dve godina uzimao kola za posao B segmenta, mnogi mi govorili kupi Sandero Stepway ECO-G. Ali, nijednog trena me to nije interesovalo, mada mi kola poslovno godišnje predju oko 20.000 km. Ne zbog Dačije. Već zbog TNG-a.
Tako i ova struja. Nije mi do cene.
Grande Pandu sa MHEV motorom bih i gledao ( i privatno i poslovno ), ali, kao EV, mene ne interesuje. Jer nemam svoj punjač.A ne mislim da menjam svoj život samo zat da bih mogao da vozim gradski EV.
			
			
			
						
						
										
						Jesam pročitao dosta "sadržaja" na tu temu, i vidim da mnogi izvlače potpuno različite kalkulacije.
Iskreno, mene to ne interesuje.
I kada sam pre dve godina uzimao kola za posao B segmenta, mnogi mi govorili kupi Sandero Stepway ECO-G. Ali, nijednog trena me to nije interesovalo, mada mi kola poslovno godišnje predju oko 20.000 km. Ne zbog Dačije. Već zbog TNG-a.
Tako i ova struja. Nije mi do cene.
Grande Pandu sa MHEV motorom bih i gledao ( i privatno i poslovno ), ali, kao EV, mene ne interesuje. Jer nemam svoj punjač.A ne mislim da menjam svoj život samo zat da bih mogao da vozim gradski EV.
Re: 2024 Fiat Grande Panda
kod nidža @ skoro Perpetum mobile, reinkarnacija. Sve idealno ali nešto sreću kvari  
 
U praksi 300kWh x 50-70 dinara koliko sada košta na punjačima.
Dakle 15-20,000 din dnevno, neka bude 150 evra. To je nekih 200km idealno.
Mesečno 5,000km, što je prilično malo za poslovna vozila.
25 radnih dana x 150 evra. mesečno 3.000 evra za efikasno brzu dopunu vozila energijom.
Kućno punjenje sa 300kWh dnevno ne bih ni uzimao, nerealni scenario po više osnova.
Ako je potrebno 20 SUS vozila za dnevni radni raspored onda je potrebno barem 25 EV vozila ako se snabdevaju na punjačima a ako se snabdevaju sa produžnog kabla svaki drugi ili treći dan onda 50-80 EV vozila treba tza isti učinak- odradjeni posao.
			
			
			
						
						
										
						 
 U praksi 300kWh x 50-70 dinara koliko sada košta na punjačima.
Dakle 15-20,000 din dnevno, neka bude 150 evra. To je nekih 200km idealno.
Mesečno 5,000km, što je prilično malo za poslovna vozila.
25 radnih dana x 150 evra. mesečno 3.000 evra za efikasno brzu dopunu vozila energijom.
Kućno punjenje sa 300kWh dnevno ne bih ni uzimao, nerealni scenario po više osnova.
Ako je potrebno 20 SUS vozila za dnevni radni raspored onda je potrebno barem 25 EV vozila ako se snabdevaju na punjačima a ako se snabdevaju sa produžnog kabla svaki drugi ili treći dan onda 50-80 EV vozila treba tza isti učinak- odradjeni posao.
Re: 2024 Fiat Grande Panda
Nadam se da EV nikada neće zadominirati i da SUS neće nikada nestati.
Taj ko priželjkuje da EV zadominira a SUS nestane, taj nije ljubitelj nego običan konzumer i average joe.
Nažalost takvi kroje kapu svemu na ovom svetu.
			
			
			
						
						
										
						Taj ko priželjkuje da EV zadominira a SUS nestane, taj nije ljubitelj nego običan konzumer i average joe.
Nažalost takvi kroje kapu svemu na ovom svetu.
Re: 2024 Fiat Grande Panda
@pedalaš tebi nije, ali ja gore nisam pisao o tebi, već o nekom ko ima 20 dostavnih vozila, a pretpostavka je da će da instalira svoje punjače za svoja kola, nije mi realno da će da ih puni ispred Lidla kao što @ljubitelj to zamišlja.
			
			
			
						
						
										
						 
        


